

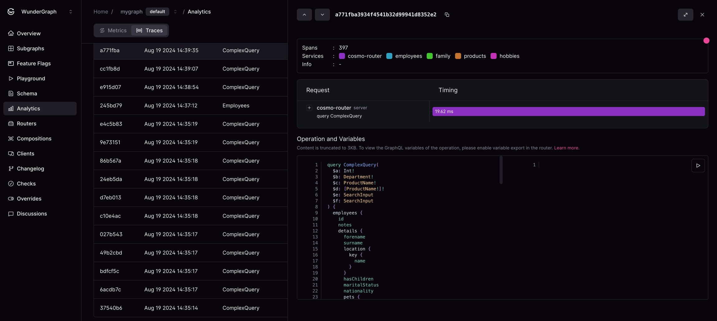
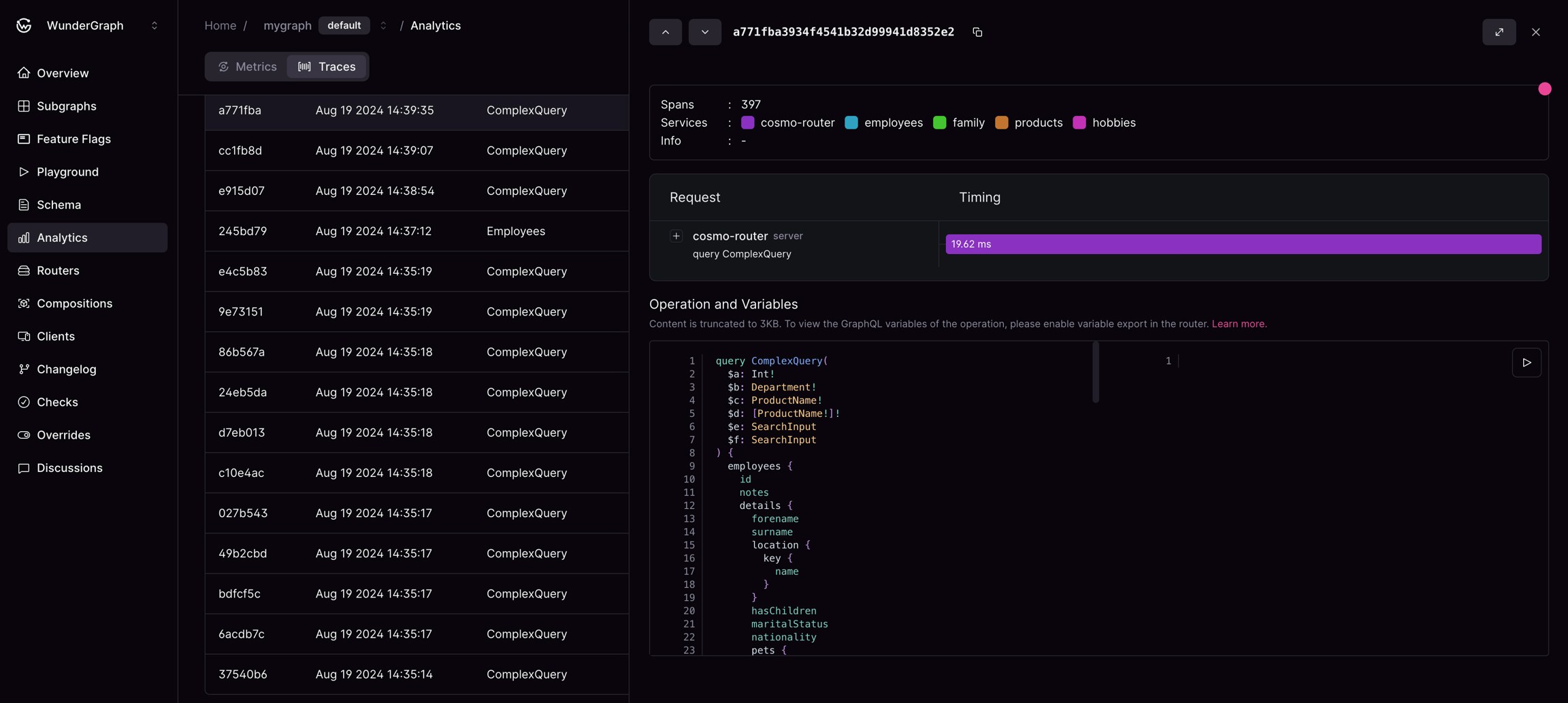
An expanded overview of a trace with a span selection

An expanded overview of a trace with a span selection
This page shows the path taken by the request through your federated graph and the operation content.


An expanded overview of a trace with a span selection

An expanded overview of a trace with a span selection